Мы используем cookies для корректной работы сайта и подключаем аналитику, чтобы понимать, что улучшать

Незамеченный сбой сервера или сетевого оборудования может привести к остановке бизнес-процессов на часы. Современная система мониторинга позволяет выявлять проблемы заранее, автоматически уведомляя администраторов о нештатных ситуациях.
Компания СИНТО предлагает внедрение систем мониторинга серверов и сетевой инфраструктуры на базе проверенных платформ и собственной экспертизы - Мониторинг центр. Мы обеспечиваем полный цикл работ: от проектирования архитектуры до круглосуточного внешнего управления (аутсорсинга) с гарантией быстрой реакции на инциденты.
Профессиональный контроль ИТ-инфраструктуры охватывает все критически важные компоненты вашей среды:
Обеспечиваем контроль доступности сервисов и стабильности работы серверов через отслеживание ключевых метрик:
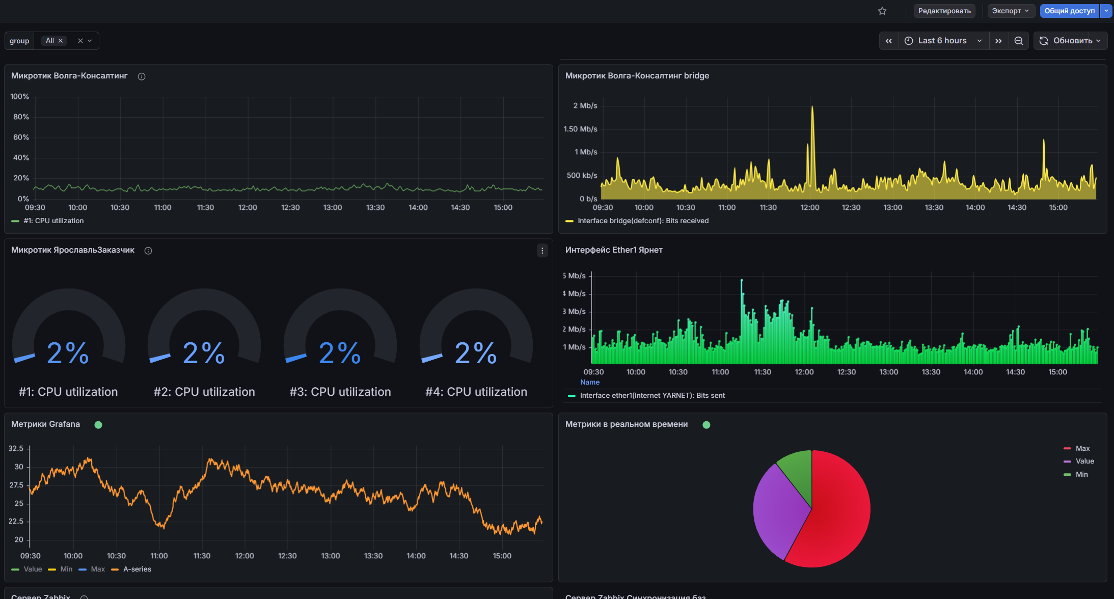
➡️ Ресурсы: загрузка процессоров, оперативной памяти, накопителей и сетевых интерфейсов.
➡️ Аппаратная часть: контроль температуры, состояния дисковых массивов (RAID) и аппаратных датчиков.
➡️ Виртуализация: мониторинг платформ виртуализации (VMware, zVirt, Basis, Hyper-V).
Реализуем мониторинг каналов связи для предотвращения проблем с доступом:
➡️ Каналы связи: отслеживание задержек, потерь пакетов и загруженности полосы пропускания.
➡️ Распределенная сеть: контроль состояния коммутаторов, маршрутизаторов и межсетевых экранов на территориально удаленных площадках.
Обеспечиваем сквозной мониторинг доступности сервисов от конечного пользователя до базы данных:
➡️ Бизнес-приложения: контроль работы корпоративных систем (1С, CRM, ERP).
➡️ Базы данных: отслеживание производительности систем управления базами данных (PostgreSQL, MS SQL, Oracle).
➡️ Микросервисы: настройка контроля кластеров контейнеризации (Kubernetes).
Мы работаем с ведущими системами, подбирая оптимальное решение под архитектуру заказчика. Наш Мониторинг центр объединяет лучшие подходы к сбору, визуализации и анализу данных.
Мониторинг на примере кейса "Автофирмы Светлана":



✔ Внедрение «под ключ»: от развертывания серверов до создания визуальных информационных панелей (дашбордов).
✔ Настройка для предприятия: создание шаблонов для оборудования (Cisco, MikroTik, Dell, HP) и серверов (Windows/Linux).
✔ Миграция: бесшовный перенос данных с устаревших систем мониторинга.
✔ Техническая поддержка: сопровождение, настройка условий срабатывания (триггеров) и системы оповещений о сбоях.
Для сред контейнеризации и команд разработки (DevOps) мы предлагаем развертывание полноценного стека наблюдаемости, включающего сбор метрик, логов и трейсов с единой точкой визуализации.
✔ Полная наблюдаемость: внедрение комплекса для сбора метрик, логов и трейсов, объединенных единым интерфейсом.
✔ Современный сбор данных: настройка универсальных коллекторов телеметрии из любых источников - от баз данных до Kubernetes.
✔ Гибкая визуализация: создание динамических дашбордов с графиками и диаграммами для любых показателей. Объединение информации из разрозненных систем в одном окне.
✔ Нативная система оповещений: настройка правил алертинга с автоматическим уведомлением при превышении пороговых значений или падении сервисов - вы будете знать о проблемах еще до того, как они повлияют на бизнес.
Для государственного сектора и объектов критической информационной инфраструктуры (КИИ) интегрируем сертифицированные российские решения из реестра отечественного ПО Минцифры.
Мониторинг - это не просто графики, а основа для оперативного реагирования на инциденты.
➡️ Служба технической поддержки (Service Desk)
✔ Интеграция мониторинга с системами управления ИТ-услугами (GLPI, ServiceNow, Jira).
✔ Автоматическое создание электронных заявок при выявлении аппаратных сбоев.
✔ Автоматическая передача критичных событий на следующий уровень поддержки (эскалация).
➡️ Ситуационные центры управления сетью (NOC)
✔ Помогаем организовать центры контроля для крупных предприятий с распределенной инфраструктурой.
✔ Развертывание видеостен с единой картиной состояния ИТ-систем и географических карт с отображением статуса филиалов.
Выбирайте удобную модель работы в зависимости от задач вашей ИТ-службы:
➡️ Проектное внедрение: разовая работа по настройке платформы мониторинга, включая аудит, проектирование архитектуры, создание шаблонов и базовое обучение вашего персонала.
➡️ Внешнее управление (аутсорсинг): наши инженеры круглосуточно следят за инфраструктурой, проводят диагностику оборудования при срабатывании оповещений и предоставляют ежемесячные отчеты о соблюдении согласованного уровня обслуживания (SLA).
Мы адаптируем системы мониторинга под требования различных секторов:
Финансы и банки: контроль серверов с критичными требованиями ко времени безотказной работы (до 99,99%).
Торговые сети: контроль работы оборудования в распределенных магазинах и складах в режиме реального времени.
Производство: мониторинг промышленных систем автоматизации (SCADA), интернета вещей (IoT) и смежных инженерных систем.
Подходят ли эти системы для контроля территориально распределенных филиалов?
Да, современные платформы отлично справляются с распределенными сетями. Система позволяет собирать метрики с оборудования в удаленных офисах и выводить их на единую информационную панель в центральном подразделении, объединяя всю инфраструктуру в прозрачный контур управления.
Если у нас нет собственных дежурных инженеров, кто будет реагировать на уведомления о сбоях?
В таких случаях мы предлагаем формат внешнего управления (аутсорсинга). Наши дежурные специалисты будут круглосуточно отслеживать состояние ваших сервисов, проводить первичную диагностику причин сбоя и оперативно устранять возникающие инциденты согласно утвержденному регламенту.
Можно ли организовать мониторинг в закрытом контуре без доступа в интернет?
Да, платформы вроде "Мониторинг центр" обладают гибкой архитектурой, которая позволяет разворачивать серверы сбора и обработки данных локально, внутри полностью изолированной корпоративной сети. Это гарантирует максимальный уровень информационной безопасности предприятия.