Мы используем cookies для корректной работы сайта и подключаем аналитику (Яндекс.Метрика), чтобы понимать, что улучшать

Для большинства компаний ИТ давно перестало быть вспомогательной функцией. Серверы, 1С, интернет, локальная сеть, IP-телефония, клиент-банки, электронная подпись, рабочие станции - это уже не «техника», а инфраструктура, на которой держатся продажи, сервис, документооборот и финансовые операции.
Проблема в том, что во многих компаниях ИТ до сих пор обслуживается реактивно: что-то сломалось - вызываем специалиста. На практике это означает, что бизнес начинает заниматься проблемой слишком поздно: когда сотрудники уже не могут работать, клиенты не дозваниваются, документы не проводятся, а руководитель вынужден срочно искать решение. Поэтому для бизнеса всё чаще встают прикладные вопросы: как избежать простоев ИТ-инфраструктуры, как избежать простоев серверов, как избежать сбоев сети и как снизить риск простоя бизнеса из-за ИТ.
В СИНТО используется другая модель - проактивный ИТ-аутсорсинг. Её смысл прост: не устранять последствия сбоя, а предупреждать его заранее. Именно поэтому для бизнеса важны не только скорость реакции на инцидент, но и постоянный мониторинг ИТ-инфраструктуры, резервные сценарии, подменное оборудование, контроль резервного копирования и единая зона ответственности за всю ИТ-среду. По сути это ответ на вопросы, зачем бизнесу мониторинг 24/7 и как организовать мониторинг ИТ-инфраструктуры, чтобы сбои не превращались в простой продаж, сервиса и документооборота.
Когда компания живет по модели «ремонт по заявке», она почти всегда сталкивается с одинаковыми болями:
❌ Простой 1С останавливает продажи, учет и работу бухгалтерии.
❌ Сбой сети или интернета парализует доступ к данным, клиент-банкам и облачным сервисам.
❌ Отказ IP-телефонии приводит к потерянным звонкам и сделкам.
❌ Отсутствие проверенного резервного копирования превращает любой сбой в риск потери данных.
❌ Зависимость от одного системного администратора создает уязвимость на отпуск, больничный или увольнение.
❌ Непрозрачный бюджет приводит к постоянным внеплановым расходам на срочные ремонты и аварийную замену оборудования.
❌ Главная проблема реактивной модели в том, что она не защищает бизнес от простоя. Она лишь помогает устранять последствия после того, как убытки уже начались.
Именно в этот момент руководитель обычно начинает искать не разовый ремонт, а ответ на вопрос, как работает ИТ-аутсорсинг для бизнеса и чем он отличается от модели, в которой подрядчик подключается только после аварии.
Проактивный ИТ-аутсорсинг - это обслуживание ИТ-инфраструктуры, при котором подрядчик постоянно контролирует состояние критических систем: серверов, сетевого оборудования, каналов связи, виртуальных машин, 1С, баз данных, резервного копирования и рабочих мест пользователей.
В СИНТО для этого используется собственный «Мониторинг Центр». Это практический ответ на вопрос, как организовать мониторинг ИТ-инфраструктуры в компании, где критичны 1С, серверы, сеть, резервное копирование и доступность рабочих мест. В реальном времени отслеживаются ключевые параметры инфраструктуры:
✔ Загрузку CPU и RAM.
✔ Сетевую доступность.
✔ Температуру и состояние дисков.
✔ Аномалии трафика.
✔ Поведение маршрутизаторов, коммутаторов и точек доступа.
✔ Корректность резервного копирования и состояние серверных сервисов.
Внедрение таких систем мониторинга - одна из ключевых услуг СИНТО, которую мы реализуем под ключ: от проектирования до круглосуточной поддержки.
Это позволяет выявлять отклонения до того, как они превращаются в бизнес-инцидент.
💬 «Мы видим аномалию раньше, чем ее почувствуют люди в офисе».
— Борис Курацапов, эксперт СИНТО
Для бизнеса это означает переход от хаотичного ремонта к управляемой модели: с понятным SLA, фиксированным бюджетом, профилактикой, развитием инфраструктуры и снижением риска простоев.



Реальный пример: как проактивный подход предотвращает остановку бизнеса
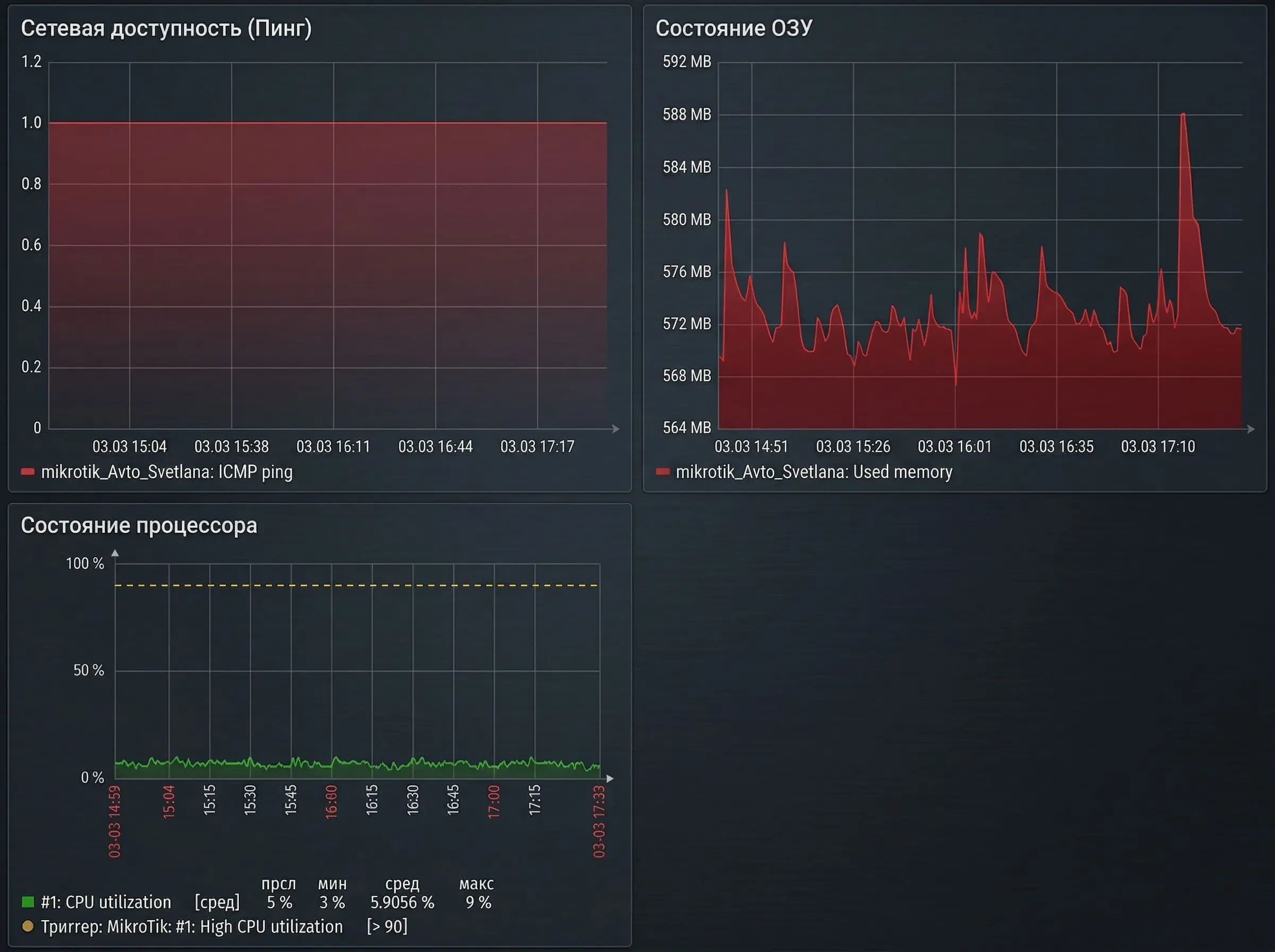
Эффективность такой модели хорошо видна на примере клиента СИНТО из Ярославля - автофирмы «Светлана, с которой компания работает более 8 лет. Этот кейс показателен не только для автобизнеса. Он отражает типичную ситуацию любой компании, где остановка ИТ означает остановку ключевых процессов.
Во время обычного рабочего дня система мониторинга зафиксировала аномальный скачок нагрузки на процессор основного маршрутизатора. Для сотрудников это еще не было заметно, но телеметрия уже показывала проблему: интернет начал замедляться, локальная сеть работала нестабильно, а дальше мог последовать полный отказ.
💬 «Клиент еще ничего не заметил, а мы уже увидели отклонения в работе оборудования».
— Борис Курацапов, эксперт СИНТО
После сигнала инженерная команда СИНТО уведомила клиента, подготовила подменное оборудование и выехала на объект. Диагностика подтвердила необходимость замены маршрутизатора. Дополнительно была выявлена начинающаяся патология в работе коммутатора — его тоже заменили до отказа.
💬 «Так мы избежали остановки работы салона минимум на целый день».
— Борис Курацапов, эксперт СИНТО
Для бизнеса ценность здесь не в самом факте замены оборудования. Ценность - в том, что продажи, сервис, связь и работа сотрудников не остановились. Именно это и отличает зрелый ИТ-аутсорсинг от аварийной технической помощи.
Одна из типичных ошибок — воспринимать ИТ-аутсорсинг как поддержку компьютеров и выезды по заявкам. В реальности устойчивость бизнеса складывается из десятков взаимосвязанных компонентов. Поэтому для руководителя задача не просто устранять поломки, а поддерживать непрерывность работы компании.
В комплексное сопровождение обычно входят:
➡️ Администрирование Windows Server / Unix / Linux.
➡️ Поддержка, обновления, устранение ошибок, подключение пользователей.
➡️ Сопровождение MS SQL и PostgreSQL.
➡️ Настройка Active Directory, VPN, файловых сервисов, виртуализации;
ежедневное резервное копирование данных и тесты восстановления;
поддержка клиент-банков, криптографии, ЭЦП.
➡️ Обслуживание рабочих станций, оргтехники, МФУ, сканеров.
➡️ Сопровождение локальной сети, Wi‑Fi, роутеров, коммутаторов, точек доступа.
➡️ Профилактика, аудит, модернизация и планирование развития инфраструктуры.
Именно так в СИНТО подходят к ИТ-аутсорсингу: не отдельными задачами, а как к единому контуру, где сервер, сеть, 1С, резервные копии и рабочее место пользователя должны работать как одна система.
💬 «Мы охватываем весь цикл ИТ, начиная от серверной инфраструктуры и заканчивая рабочим столом пользователя».
— Борис Курацапов, эксперт СИНТО
Внутренний системный администратор может решать часть ежедневных задач, но редко способен в одиночку закрыть весь спектр компетенций: серверы, сети, информационную безопасность, резервное копирование, 1С, банки, ЭЦП, мониторинг 24/7, отказоустойчивость и подменный фонд оборудования. Поэтому вопрос что лучше: штатный администратор или ИТ-аутсорсинг обычно упирается не только в стоимость, но и в полноту покрытия рисков.
Кроме того, один специалист - это всегда кадровый риск. Бизнес начинает зависеть от отпуска, болезни, увольнения или просто человеческого фактора. В аутсорсинге компания получает не одного человека, а команду инженеров, регламенты, накопленную экспертизу и распределенную ответственность.
На стороне клиента это выглядит очень прагматично: вместо непредсказуемых затрат появляется понятная абонентская модель. По сути это и есть практический ответ на вопрос, как перейти на фиксированный ИТ-бюджет без потери контроля над критичной инфраструктурой.
«Мне бы пришлось увеличить бюджет примерно в 2–3 раза, чтобы закрыть эти потребности своим штатом так же надежно. А здесь я плачу фиксированную сумму. Для нас это не про экономию. Это страховка».
— представитель клиента СИНТО
Это важный тезис: зрелый ИТ-аутсорсинг покупают не ради разовой экономии. Его выбирают ради предсказуемости, устойчивости процессов и защиты выручки.
Результат проактивного ИТ-аутсорсинга измеряется не количеством заявок, а стабильностью работы компании.
На примере 8-летнего сопровождения клиента СИНТО это выражается в конкретных эффектах:
✔ Ранее незапланированные простои достигали 1-2 дней в месяц.
✔ За последние 3 года - 0 простоев критических систем.
✔ Бюджет на ИТ стал фиксированным и понятным.
✔ Внедрены виртуализация, централизованный мониторинг и резервное копирование.
✔ Руководство перестало тратить время на оперативное управление ИТ.
Именно это и есть имидж зрелого системного интегратора: не просто «обслуживать технику», а брать на себя устойчивость ИТ-инфраструктуры и создавать для клиента спокойную рабочую среду, в которой бизнес занимается своими задачами, а не авариями.
Проактивный ИТ-аутсорсинг - это модель, при которой бизнес не ждет, когда «ляжет» 1С, перестанет работать сеть или пропадет связь. Он получает постоянный мониторинг, поддержку серверов и рабочих мест, резервное копирование, обслуживание ЛВС и сетевого оборудования, команду инженеров и понятную стоимость обслуживания.
В СИНТО ИТ-аутсорсинг рассматривают именно так: как сервис непрерывности бизнеса, а не как набор разовых технических работ. Когда инфраструктура находится под контролем, у компании появляются предсказуемые расходы, снижается риск простоев и освобождается управленческое время.
Узнать подробнее об услуге ИТ-аутсорсинг.
Посмотреть реальный кейс клиента автофирмы "Светлана".
❓ Что лучше: штатный администратор или ИТ-аутсорсинг?
Если компании нужен контроль серверов, сети, 1С, резервного копирования и мониторинга 24/7, одного специалиста часто недостаточно. ИТ-аутсорсинг даёт доступ к команде инженеров, регламентам и распределённой ответственности.
❓ Зачем бизнесу мониторинг 24/7?
Мониторинг 24/7 помогает видеть отклонения в работе серверов, сети, 1С и резервного копирования до того, как они перерастут в простой бизнеса. Это позволяет переходить от аварийного реагирования к плановой профилактике.
❓Что входит в поддержку серверов, сети и критичных ИТ-сервисов?
Обычно это сопровождение серверов и рабочих мест, обслуживание сети, резервное копирование, контроль доступности критичных сервисов, обновления и устранение инфраструктурных сбоев.